13552535826
联系人:郭经理
手机:13552535826
QQ:2215513710
地址:北京市石景山区八大处路49号院4号楼
空压机有很多类型,不一样类型的原理不一样。
下列就是说由辽阳兴盛复盛螺杆空压机给你梳理的高压空压机制造行业原理剖析:
三种关键种类制冷压缩机的原理以下:
一、活塞机制冷压缩机的原理
活塞机制冷压缩机属於zui早的制冷压缩机设计方案之一,但它依然是zui通用性和十分gao效的一种制冷压缩机。
活塞机制冷压缩机根据曲轴和发动机曲轴使活塞杆在汽缸内往前健身运动。
假如仅用活塞杆的一侧开展缩小,则称之为单动式。
假如活塞杆的上、下两边都用,则称之为双动式。
活塞机制冷压缩机的主要用途十分普遍。
它能够 空气压缩,还可以缩小汽体,基本上不用作一切修改。

活塞机制冷压缩机是惟一一种可以将气体和汽体缩小至髙压,以合适例如吸气空压机等主要用途的设计方案。
活塞机制冷压缩机的配备可包含从适用於底压/小容积主要用途的双缸配备,到能缩小至十分高工作压力的多级别配备。
在多级别制冷压缩机中,气体被等级分类缩小,逐步扩大工作压力。
缩小工作能力:一些品牌的制冷压缩机系列产品的输出功率范畴为0.75kW至425kW(1hp至563hp),所造成的压力为1.5bar至414bar(21至6004psi)。
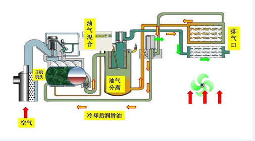
其典型性主要用途是:汽体缩小(CNG、N2、稀有气体、垃圾填埋汽体)髙压气体(水里呼吸面罩气瓶的吸气用气体、地震灾害勘测、气动式控制回路等)PET吹瓶、柴油发动机启动、工业生产 二、转动风冷式空压机的原理 风冷式空压机属於容量式制冷压缩机,其活塞杆选用挤出机螺杆的方式;
它是现如今应用的zui关键制冷压缩机种类。
挤出机螺杆缩小元器件的关键构件是凸形电机转子和凹型电机转子,这两个电机转子互相挨近挪动,使他们中间及腔内的容积慢慢减少。
风冷式的工作压力比取决于於挤出机螺杆的长短和外观设计及其出气口的样子。
挤出机螺杆元器件沒有武器装备一切闸阀,不会有造成不平衡的机械设备力。
因而能够 在高的轴速下工作中,并且能够 兼具大流量和小的外界规格缩小工作能力:转动风冷式制冷压缩机系列产品的输出功率范畴为4kW至255kW(5至535hp),所造成的压力为5bar至13bar(72至188psi)。 其典型性主要用途是:食品类、饮品、酿制国防、航空航天、汽车产业、电子器件、生产制造、石油化工诊疗、医院门诊、制药业仪表盘气体 三、转动滑内置式空压机的原理 滑内置式制冷压缩机选用传统式的、早已获得认证的技术性,以极低的速率(1450rpm)立即开展驱动器,具备wuyu伦比的的可信性。
电机转子是惟一持续运作的构件,上边有数个沿长短方位激光切割的槽,在其中插有可在浮油上拖动的滑片。
电机转子在汽缸的电机定子中转动。
在转动期内,向心力将滑片从槽中甩出来,产生一个个独立的缩小室。
转动使缩小室的容积持续减少,气体工作压力持续扩大。
根据引入充压油来操纵缩小造成的发热量。
髙压气体从出气口排出来,在其中残余的油根据zui终的油分离器给予消除。
缩小工作能力:
康普艾滑内置式空压机的输出功率范畴为1.1kW至75kW(1.5至100hp),所造成的压力为7至8和10bar(101至145psi)。
其典型性主要用途是:OEM、包装印刷、气动式试验室、口腔科、仪表盘数控车床、包裝、智能机器人。
空气压缩机高溫是空气压缩机应用全过程中较普遍的常见故障之一,尤其是针对在户外工程施工工作中的便携式空气压缩机,在酷热的夏天更为重了这一难题产生的几率。
便携式空气压缩机
下边人们就对于这一难题做以剖析,一般来说导致复盛螺杆空压机高溫有下列一些缘故:
一、工作温度过高对复盛螺杆空压机导致高溫这一关键从二个层面来危害空气压缩机。
A:溫度越高,气体越发较稀(就好像空气压缩机在高海拔高效率低一样),导致空气压缩机工作效能降低,使空气压缩机大量時间处在载入情况,带大量负荷,导致空气压缩机造成的发热量大量,空气压缩机毫无疑问溫度就高些。
B:一般空气压缩机设计方案的情况下就有一个设计方案运作工作温度(30-40度),在设计方案运作工作温度下运作空气压缩机一般zui高溫度就快贴近空气压缩机维护溫度,假如空气压缩机工作温度高过设计方案运作工作温度,马上会提升空气压缩机的溫度进而使空气压缩机究竟乃至超出空气压缩机的关机溫度,进而导致空气压缩机高溫。
可查验燃气桶油量,在关机卸压后,润滑脂处在静态数据时,油量应比较高油量标示H(或MAX)略高。在机器设备运作全过程中,油量不可以小于低油量标示L(或MIX)。
如发觉剩余油不够或观查不上油量时,应先泊车给油

三、油终止阀(断输油泵)工作中异常。
油终止阀一般为俩位两一般闭继电器,启动时打开,关机时关掉,(atlascopco设备为脚踏式打开阀)以防止关机时燃气桶内的油再次喷到发动机,并从进风口喷出来。
若该元器件载入时不打开,主机遇因油少快速提温,情况严重会导致挤出机螺杆总程损坏。
四、机滤油器难题A:机滤油器阻塞进气阀又不打开会导致空压机润滑油到不了发动机,主机遇因油少快速提温。
B:机滤油器阻塞总流量缩小,有一种状况就是说空气压缩机由于发热量带去的并不是很彻底空气压缩机溫度渐渐地上升产生高溫,此外一种状况是空气压缩机卸载掉后空气压缩机高溫,由于空气压缩机在载入是內部汽压高,空压机润滑油能够 根据,而空气压缩机卸载掉后空压机润滑油工作压力低空压机润滑油根据空气压缩机机滤油器艰难,总流量很小进而导致空气压缩机高溫。
五、热控阀(温度调节阀)工作中不灵。
热控阀安裝于水冷却器正前方,其功效是保持发动机排气管溫度于工作压力漏点之上。
其原理是刚启动时因为油温度较低,热控阀环路打开,主控制回路关掉,润滑脂没经冷却塔立即喷到发动机;
待溫度升到40℃之上,热控阀慢慢关掉,油另外从冷却塔和环路穿过;
上升到80℃之上,该阀彻底关掉,润滑脂则所有经冷却塔再进到发动机,以zui多方面对润滑脂开展制冷。
假如热控阀出現常见故障,则润滑脂将会没经冷却塔直接进入发动机,进而油温度没法降低,导致过热。
其不灵的关键缘故,一是阀心上的尺寸2个热敏电阻弹黄疲惫后弹性系数更改,不可以随溫度转变而一切正常姿势;